LoRaWAN® Weather Stations: Enabling Real-Time Weather Insights and Enhanced Environmental Monitoring
Research Centres
Bengaluru
Pain Points
Environmental monitoring in agriculture, smart cities, and industrial operations faces persistent challenges.
Lack of Accurate Microclimate Data
Farmers & municipalities struggle to decide wisely due to lack of real-time weather data from distributed sites.
High Cost of Data Acquisition
Traditional weather stations need costly cellular/satellite links, raising expenses for continuous monitoring.
Manual Data Collection Delays
Without automated reporting, operators depend on delayed or incomplete manual readings, weakening data-driven decisions.
Our Offerings
Implemented LoRaWAN®-based sensors for efficient and real-time industrial weather monitoring
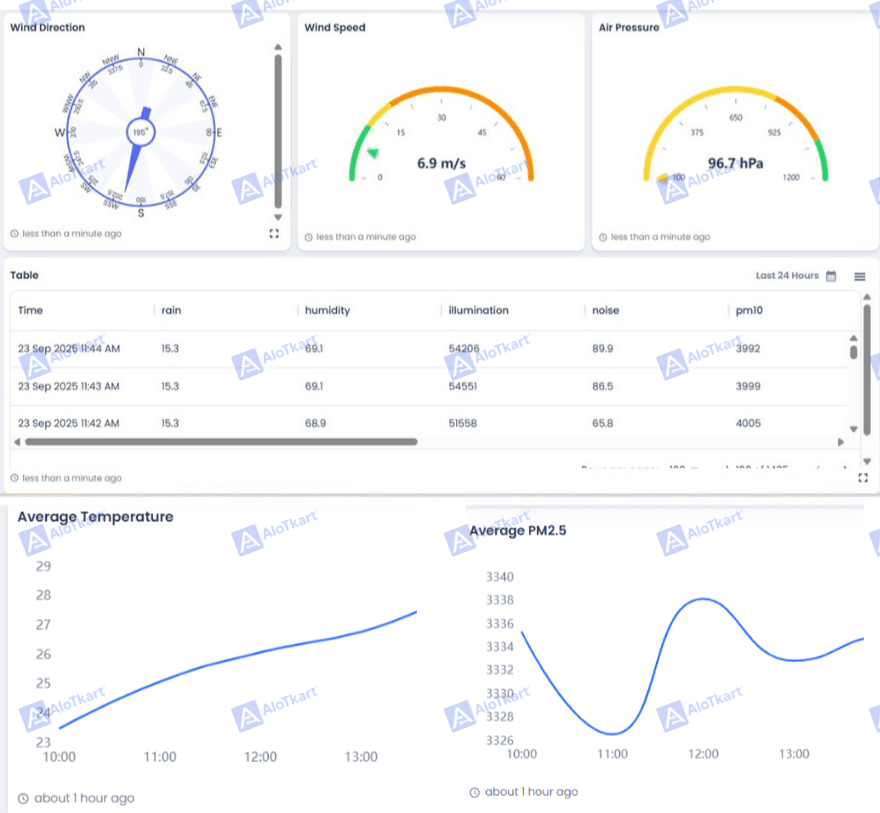
LoRaWAN®-Enabled Weather Monitoring
The WSC2-L kit collects temp, humidity, rainfall, wind, sunlight & more, sending data wirelessly via LoRaWAN®.
Low-Power, Long-Life Operation
Powered by replaceable batteries, the kit supports years of autonomous operation, ideal for distributed deployment.
Wide-Area Connectivity
LoRaWAN® lets the station send data kilometers away to gateways, avoiding the need for costly cellular backhaul.
Cloud-Based Analytics
Sensor data integrates seamlessly with IoT platforms for visualization, forecasting, and decision support.

Outcomes
Precision Agriculture Efficiency
Farmers use real-time field data to optimize irrigation, pesticide use, and harvest planning.
Cost-Effective Monitoring Networks
Organizations replace expensive legacy weather monitoring systems with scalable, low-cost LoRaWAN®-based deployments.
Proactive Risk Management
Municipalities & industries track rainfall, wind & temperature to predict floods, droughts, and extreme weather.
Scalable Deployment
Multiple WSC2-L stations can be added to cover large regions without high infrastructure costs.

